+7 499 648-75-48      


САВРУС


Среда анализа и визуализации рисков в управленческих системах



Назначение системы

  • Сбор исходных данных с информационных и управленческих систем
  • Хранение собранных данных в БД
  • Выявление и оповещение о критичных событиях и инцидентах
  • Анализ сигналов с помощью средств визуализации и отчетности




Сценарии использования

Аутентификация пользователей Active Directory
Риски и угрозыИсходные данныеВизуализация и отчетность
  • Нарушение конфиденциальности данных
  • Подбо паролей
  • Распространение вредоносного ПО внутри организации
  • Проникновение злоумышленников во внутреннюю сеть организации
  • Данные об удачной и неудачной аутентификации пользователей, администраторов, системных учетных записей, новых учетных записей
  • График неудачных аутентификаций выбранной учетной записи за период Всплески неудачных аутентификаций говорят о попытках подбора паролей
  • Системы на ОС семейства Unix
    Риски и угрозыИсходные данныеВизуализация и отчетность
  • Нарушение доступности критичных для бизнеса систем и процессов
  • Нарушение конфиденциальности
  • Проникновение злоумышленников во внутреннюю сеть организации
  • Свободное место на диске
  • Выполняемые процессы
  • Загрузка процессоров и памяти
  • Последние ошибки в разобранном виде
  • Зарегистрированные пользователи, права, группы
  • События аутентификации
  • Получение прав суперпользователя
  • Изменение критичных файлов ОС
  • Дашборды с текущим состоянием ресурсов серверов Unix
  • Графики с состоянием ресурсов серверов Unix за день, неделю, месяц
  • Графики с данными аутентификаций
  • Отчеты и оповещения о критичных нарушениях и о выходе параметров за границы допустимых значений
  • Бизнес-приложения
    Риски и угрозыИсходные данныеВизуализация и отчетность
  • Мошеннические действия сотрудников
  • Финансовые и имиджевые риски
  • Данные о действиях пользователей и транзакциях
  • Работа пользователей с объектами и документами в бизнес-приложениях
  • Создание учетных записей пользователей и изменение прав
  • Графики о суммах транзакций за период по видам
  • Отчеты о подозрительных транзакциях
  • Выявление транзакций, которые согласуются и проводятся одним человеком
  • Графики и отчеты объемов оплаченной, но не полученной продукции
  • Выявление транзакций, проведенных без соблюдения установленных процедур
  • Технологические процессы, АСУТП
    Риски и угрозыИсходные данныеВизуализация и отчетность
  • Нарушение технологических процессов на производстве, остановки и аварии
  • Несоблюдение законодательства в сфере защиты объектов критической инфраструктуры
  • Диверсии злоумышленников на объектах производства
  • Данные о работе процессов АСУ ТП
  • Сведения об ошибках
  • Показатели датчиков на производстве
  • Информация о доступе пользователей к системам АСУ ТП
  • Интернет-соединения систем АСУ ТП
  • Динамика показателей процессов АСУ ТП за период, сравнение с нормой
  • Отчеты об ошибках за период
  • Графики аутентификаций пользователей в системах АСУ ТП
  • Оповещения о критических ошибках и достижении критических уровнях показателей в технологических процессах
  • Данные об инфраструктуре и уязвимостях
    Риски и угрозыИсходные данныеВизуализация и отчетность
  • Внесение несанкционированных изменений в конфигурацию оборудования и состав ПО
  • Атака злоумышленников через известные уязвимости
  • Халатное отношение служб ИТ/ИБ к устранению выявленных уязвимостей
  • Несоблюдение законодательства в области защиты информации
  • Данные о конфигурации систем
  • Данные о выявленных уязвимостях
  • Данные об изменениях конфигурации оборудования и состава ПО за период
  • Исторические данные о выявленных уязвимостях
  • Динамика выявления новых и устранения выявленных уязвимостей
  • Оповещение о выявлении, либо несвоевременном устранении критичных уязвимостей
  • Финансовые, бухгалтерские и управленческие системы
    Риски и угрозыИсходные данныеВизуализация и отчетность
  • Значительные несоответствия в финансовой, бухгалтерской и управленческой отчетности
  • Нарушение бухгалтерского и налогового законодательства
  • Расхищение имущества и денежных средств организации
  • Данные финансовой, бухгалтерской и управленческой отчетности
  • Результаты внутренних ревизий и инвентаризаций
  • Данные о наличии продукции на складе Информация о движении денежных средств
  • Дашбордыс показателями финансовой стабильности организации по данным отчетности, графики изменения показателей за период
  • Сравнение данных финансовой, бухгалтерской и управленческой отчетности, выявление несоответствий
  • Оповещение о значительных расхождениях по итогам ревизий и инвентаризаций
  • Базы данных Oracle
    Риски и угрозыИсходные данныеВизуализация и отчетность
  • Нарушение работы критичных для бизнеса баз данных и систем
  • Попытки доступа злоумышленников к конфиденциальной информации
  • Свободное место в табличных пространствах Доступная память в буферах
  • Активные сессии Ошибки записи транзакций
  • Критичные события с учетными записями и их правами, таблицами, журналами и пр.
  • События аутентификации пользователей, администраторов, системных учетных записей
  • Дашбордыс текущим состоянием ресурсов баз данных Oracle
  • Графики с состоянием ресурсов баз данных Oracleза день, неделю, месяц
  • Графики ошибок записи транзакций
  • График неудачных аутентификаций различных типов учетных записей за день, неделю, месяц Отчеты и оповещения о критичных событиях
  • Прокси-серверы и NGFW
    Риски и угрозыИсходные данныеВизуализация и отчетность
  • Заражение рабочих станций пользователей
  • Утечка конфиденциальных данных
  • Нерациональное использование рабочего времени и каналов Интернет
  • Деятельность инсайдера внутри организации
  • Доступ злоумышленников во внутреннюю сеть
  • Доступ пользователей к запрещенным и подозрительным ресурсам
  • Загрузка или передача вовне больших массивов данных События аутентификации
  • Доступ к различным типам ресурсов (социальные сети, torrents, tor, хостинги видео и пр.)
  • Статистика доступа различных пользователей к подозрительным или запрещенным ресурсам за день, неделю, месяц, квартал
  • График неудачных аутентификаций
  • Статистика загрузки и передачи пользователями данных по типу данных и типу ресурса
  • Оповещение и отчеты о наступлении критичных событий
  • Работа внутренней сети компании
    Риски и угрозыИсходные данныеВизуализация и отчетность
  • Развитие атаки злоумышленников во внутренней сети компании
  • Действия инсайдера по получению конфиденциальной информации
  • Доступ пользователей к запрещенной для них информации
  • Данные с коммутаторов о соединениях и передаче данных
  • Дашбордыи графики со статистикой о переданной информации за короткий или длительный период времени
  • Данные обо всех соединениях пользователя с детализацией по типам подсетей (бухгалтерия, финансы, разработка и пр.), по типу и объему загруженных и переданных данных
  • Фильтры передачи информации по полям "откуда" и "куда"
  • Работа внутренней сети компании
    Риски и угрозыИсходные данныеВизуализация и отчетность
  • Проникновение злоумышленников во внутреннюю сеть организации
  • Нарушение работы сети и информационных систем
  • Данные о зарегистрированных атаках и их характеристиках
  • Графики и таблицы зарегистрированных атак за коротки или длительный период времени
  • Фильтры по приоритету, критичности, типу, источнику, назначению, стране происхождения, DNS, новые атаки
  • Оповещения и отчеты об обнаружении новых критичных атак
  • Антивирусы
    Риски и угрозыИсходные данныеВизуализация и отчетность
  • Распространение вирусной атаки внутри организации
  • Нарушение работы сети, рабочих станций и серверов
  • Шифрование данных злоумышленниками
  • Доступ злоумышленников во внутреннюю сеть
  • Информация о зарегистрированных вирусах
  • Дашбордыи графики со статистикой о зарегистрированных вирусах за период с фильтрами по вирусам и их типам, рабочим станциям, подсетям, пользователям
  • Отчеты: топ вирусов и топ рабочих станций
  • Оповещения о риске начала вирусной атаки


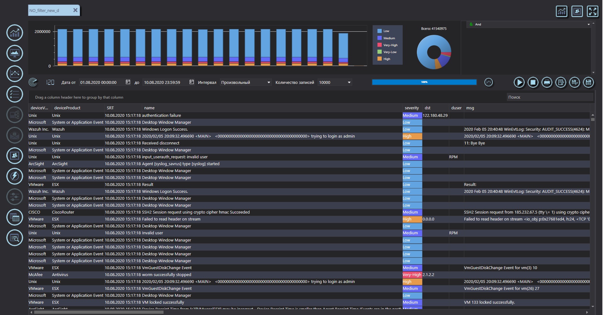
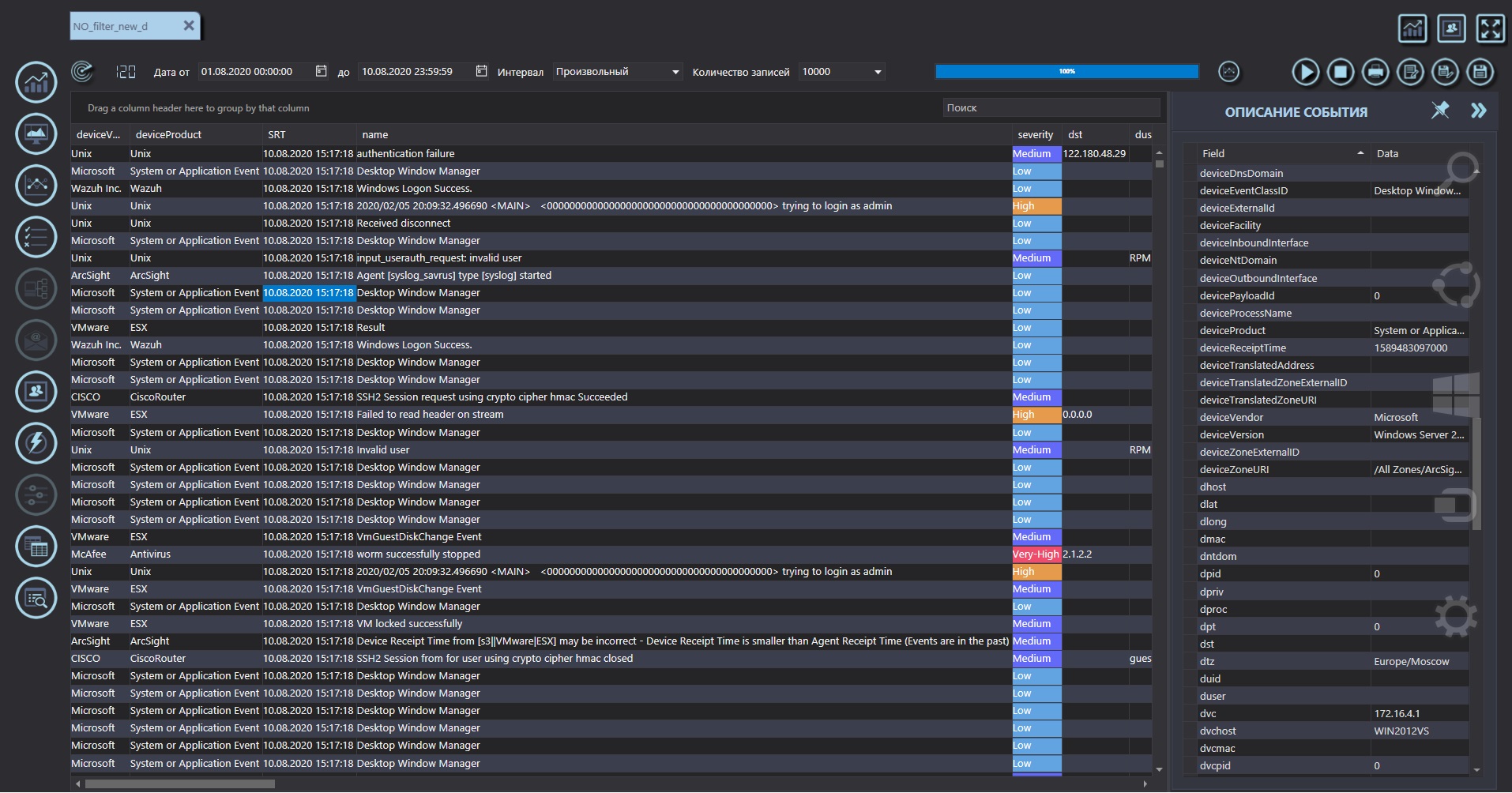
  • Панель САВРУС



    Подсистема визуализации и отчетности ActualReports


    Решение ActualReports является удобным инструментом для ведения отчетности.

    Оно реализует подключение к различным источникам данных, написание гибких запросов к ним, создание табличного и графического отображения данных, с помощью всевозможных видов графиков и диаграмм, а также построения отчетов и экспорт результатов в шаблонные документы.
    ActualReportsнаглядные и реалистичные отчеты, содержащие в себе актуальную информацию о происходящем в организации, в удобном для интерпретации пользователем виде.





    Ⓒ ATБ ast-security.ru